技術引領未來,守護美好生活
IP網絡音頻系統軟件擁有強大的平臺功能和接入能力,能夠滿足各種各樣的應用場景。系統全IP設計,只需將終端接入網絡即可構成功能強大的數字化廣播系統,實現廣播應用。系統可運行在跨網關的局域網和Internet網上,實現大范圍的重要型應用,實現快速、可靠、安全的信息傳播。
系統功能
IP網絡音頻系統除了承載日常的廣播基礎功能外,還進一步擴展了無線擴聲、時鐘、視頻監控接入、內部對講等功能,實現資源有效結合,設備統一管理。
01
背景音樂
背景音樂廣播由AM/FM數字調諧收音機、CD/DVD/MP3播放器、電腦、U盤、網絡化廣播主機等信源提供,輸出到各廣播區,實現背景音樂播放。
02
業務廣播
業務廣播有兩種形式,來自廣播室的人工話筒廣播和系統的自動業務廣播。IP網絡音頻系統提供豐富的功能,以滿足用戶個性化的業務廣播需求。

? 任意尋呼:通過尋呼話筒,可以對任意區域或者區域組合進行語音廣播。
? 多音源播放:系統能夠獨立控制每個終端播放不同內容,也可以按區域或區域組合進行廣播。
? 離線廣播:內置語音容量的廣播終端在網絡空閑時自動下載服務器端設定的廣播任務,即便與服務器中斷網絡連接,仍能照常廣播。
? TTS語音廣播:系統具備文本轉語音功能,輸入文字后自動轉為標準語音播放。
? 定時節目播放:用戶只需將每天各時段需要播放的廣播音頻上傳至服務器,制定播放計劃,系統就能7*24小時全自動播出,實現無人值守。
? 音頻制作:系統提供免費的音頻制作工具,方便用戶對音頻素材進行錄制、轉換和剪輯。
? 權限管理:系統可以配置多個管理賬戶,并設置不同權限,各司其職。
? 實時采播:系統可以將外部音源(話筒、DVD、數字收音機等)實時壓縮成高品質數據流,通過網絡對前端廣播終端實時播放。
03
緊急廣播
具有獨立的緊急話筒輸入、控制和執行設備,是全自動、半自動、人工播音失效時的備用廣播。應能通過人工干預,完成緊急播音。
廣播系統與緊急廣播系統共用揚聲器和功放系統。緊急廣播在廣播系統中具有最高優先級。一旦緊急廣播啟動,廣播系統的其它功能(背景廣播、業務廣播等)將被暫停,系統僅執行預錄的消防自動語音廣播(警告和疏散廣播)或值機員緊急話筒的廣播,直到緊急廣播狀態解除。
系統的主控端設備配有醒目的紅色緊急按鍵,實現一鍵開啟全區廣播,提供消防自動語音廣播或進行人工疏散呼叫。無論是日常消防演練還是突發緊急情況,都能夠讓用戶快速應對。系統可以編程設定全區廣播或鄰層報警廣播,使用靈活。
此外,系統中專為軌道交通等專業級用戶設計的廣播終端系列通過了中國國家消防強制認證(CCCF),符合國家消防產品要求,一套系統能夠滿足公共廣播和消防廣播兩種要求。
04
語音合成廣播
在一些大型系統廣播場合,由于業務廣播的多樣性,傳統人工播音或節目錄制方式落后,高品質的播音人員難選,錄制播放復雜,且每次的質量難以統一保證。通過計算機技術實現的TTS數字化語音合成系統,解決了這一問題,通過文字輸入電腦,可使用戶方便的實現高質量的業務廣播,而且可以實現多語言之間的無縫轉換,靈活方便且高效。
IP網絡音頻系統集成了TTS語音合成技術,實現文本轉語音廣播,操作界面可以直觀的設置廣播語音類型、語速、背景音樂、音量,還可以保存為模板,方便下次直接調用。
TTS語音合成可以用于定時廣播、實時廣播、觸發廣播,幫助用戶高效完成各種廣播作業,統一播音效果,避免播音質量因人而異。
05
聲文同步廣播
在一些匯演廳、劇院、演唱會現場,為了方便觀眾觀看,通常會利用LED顯示屏來顯示唱詞。電影電視劇、電視節目的播出,如果缺少字幕,經常也會讓觀眾錯過一些精彩對白。
IP網絡音頻系統率先將字幕形式引入了公共廣播系統,提出了聲文同步廣播的新型理念,讓廣播的語音信息內容同時以文字的方式在網絡LED音箱或LED屏上顯示播出,達到聲文同步的效果,通過視聽結合,讓聽眾更好更完整的接收廣播信息。特別是在特殊教育學校,聲文同步廣播能為聽障學生提供幫助,讓他們也能“聽”見廣播。
06
聯動監控廣播
IP網絡音頻系統整合監控視頻,系統客戶端可調入外部監控視頻分屏顯示,并在當前圖像窗口發起廣播。通過攝像頭和廣播的聯動配置,實現視音頻的有機結合,可實時查看現場畫面,當發現有異常情況,可直接對視頻對應的廣播區域喊話,提升管理能力。系統支持添加IPC監控點,將廣播與監控點N對N模式綁定,實現一個監控點能聯動多路揚聲器,多個監控點都能聯動某路揚聲器。
07
文字信息廣播
我們經常會遇到某些特定的信息不適宜多次語音廣播通知但又需要長時間提醒,比如高考倒計時、領導來訪信息等等,IP網絡音頻系統提供的文字信息廣播功能完美的解決了此類需求。
系統可以在LED屏終端(LED音箱或LED條屏時鐘)上發布文字信息,支持通過平臺軟件和手機APP進行信息發布,可以選擇單個、分區或者全區的LED屏終端進行文字廣播,靈活便捷。文字內容在條屏終端上可以固定顯示,內容較多時可以滾動播出。
08
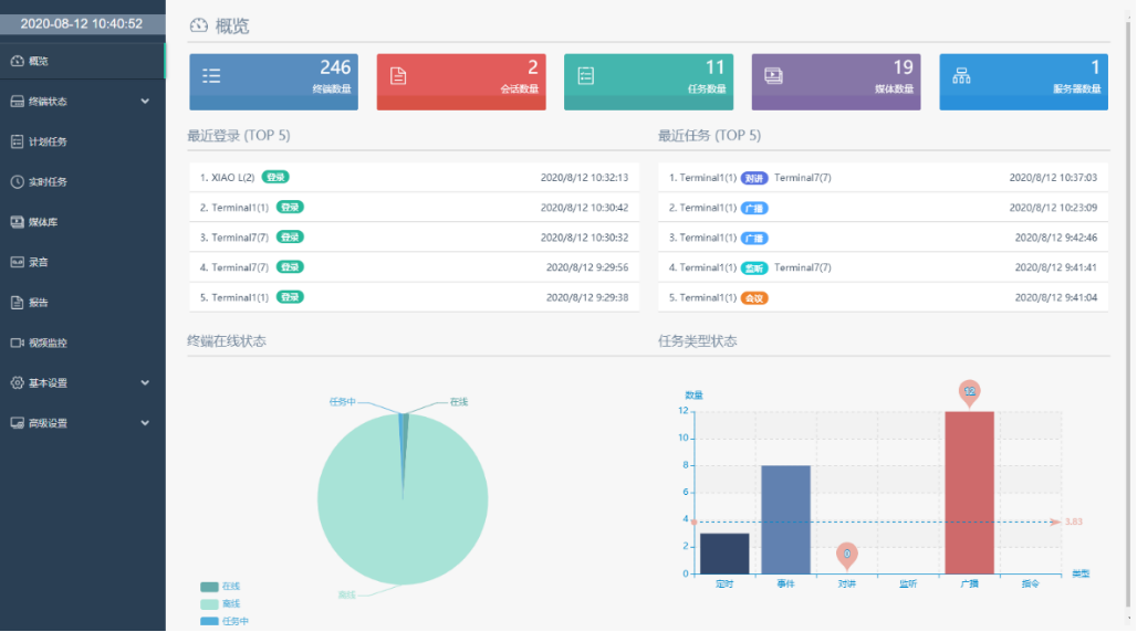
可視化管理
IP網絡音頻系統具有可視化的軟件管理平臺,具有“一張圖”綜合展示界面,可以一覽整個系統的運行情況,包括終端數量、終端運行統計、計劃任務數量、媒體文件數量、服務器數量等等。
系統支持列表視圖、網格視圖、地圖視圖、場景視圖多種終端管理模式,直觀顯示分區列表及終端狀態、編號(ID號)、名稱、IP、任務狀態(如對講、廣播、空閑等)、音量大小等信息,點擊鼠標就可以操作。
09
標準化時鐘
時間就是生命,時間的準確性其重要程度不言而喻。
IP網絡音頻系統集成了時鐘子系統功能,一方面是為系統本身提供校時,確保廣播系統有序精確的自動化播出;另一方面,能夠提供直觀、準確、統一的時間信息顯示服務。
系統同時采用全球定位系統(GPS)和北斗系統雙授時,互為備份,避免了單獨系統來源帶來的不穩定因素。系統采用NTP傳輸協議,通過網絡傳輸時間,具有補償校正機制,時間精度可靠。
系統采用分布式構架,主要由NTP網絡時間服務器、時鐘顯示終端組成。終端有三種類型,一是獨立的網絡時鐘終端設備,二是帶顯示功能的LED網絡音箱,三是網絡音箱外接時鐘的方式。時鐘顯示終端都內置了時鐘芯片,即使與NTP時間服務器的網絡連接中斷,仍能正常工作。
IP網絡音頻系統提供的時鐘功能特別適合電力、電信、石油、鐵路、學校等大型工程配套。比如在學校,傳統的電子鐘或電波鐘需要上電池,且多為指針鐘,顯示不直觀。而采用IP網絡音頻系統后,這些弊端都不復存在,系統的網絡時鐘或者時鐘音箱都是數顯鐘,顯示直觀,無噪聲,不需要上電池,特別適用于學校教學考試。
10
無線擴聲
在日常生活中,學術講座、小型會議、教學授課場合等需要擴聲的場合,通常使用專業擴聲系統或者佩戴式的“小蜜蜂”,但都各有利弊,專業擴聲系統造價高,設備多維護困難,特別是大規模使用的情況下;“小蜜蜂”則擴聲效果較差,長時間佩戴舒適度較差。
為此,針對學校這種教室多、教學授課擴聲頻率高的場景,IP網絡音頻系統提供了一種擴聲效果好、性價比高的解決方案。教室IP網絡音箱內置無線擴聲話筒接收模塊,支持連接無線麥克風本地擴音,廣播和擴聲相結合,一舉兩得。
同時,網絡音箱與無線話筒連接不受限制,系統提供的任意一支麥克風都可以與音箱進行配對使用,僅需長按麥克風上的對頻鍵幾秒鐘即可完成連接,操作極為簡單。麥克風關機或超出音箱范圍后自動斷開連接,不影響其他麥克風再次連接使用。
11
雙向對講/一鍵報警求助
*本功能可按客戶實際需求設計,后期無需任何系統改動進行擴展和升級。
IP網絡音頻系統深度融合了專業對講技術與能力,實現平臺共享,設備共用。只需將對講終端接入到當前廣播網絡,經服務器授權后即可投入使用。
IP網絡音頻系統中的很多終端設備具備對講能力,比如尋呼話筒、網絡音頻終端甚至功放,用戶可以通過這些設備進行對講。對講終端可作為校園緊急聯絡的工具,安裝在各個班級、宿舍、圖書館、食堂等區域,當師生遭遇摔傷、突患疾病、校園暴力等突發情況時,可通過對講終端呼叫保安中心實時通話,及時獲得幫助。
同時,系統可以接入世邦通信公司的任何IP對講終端,構建成強大的專業對講通信系統,并且IP對講終端也具備廣播能力,可以作為廣播終端使用。
12
豐富接口
集成接口
系統支持與外部設備進行數據的通信,所以根據具體的功能要求,我們可以任意訂制接口軟件,實現IP網絡音頻系統與外部設備的數據通信。
系統同樣能夠提供可二次開發的SDK,與用戶綜合管理平臺進行集成,有效的和用戶的業務系統協同工作,提高企業的工作效率,避免信息孤島的發生。通過與其它系統平臺集成整合,第三方軟件可直接控制廣播。
電話接口
系統電話網關能夠提供4路接口與PXB程控電話相連,4路接口路由動態分配。通過IP網絡音頻系統軟件編程設置,我們可以方便的設定程控電話廣播的權限。程控電話根據語音提示,能對IP終端進行分區廣播喊話。
遠程控制接口(可選)
系統可以提供全開放、完全可控的遠端控制輸入/輸出信號(開關量信號),每個信號均可用于與其他系統的互連互動,只要雙方提前約定定義互聯即可實現。例如與視頻監控系統、門禁系統、報警系統的互聯等等。在視頻監控系統中,用戶可自定義報警音頻,當區域攝像頭發生緊急報警時,可聯動對應綁定的廣播自動播放預設好的緊急廣播內容。
SIP接口
系統允許直接連接第三方SIP音箱,通過使用SIP協議,實現點對點的廣播喊話。IP網絡音頻系統內的終端也可以直接連接到IPPBX、VoIP電話系統等SIP兼容設備上。